行業干貨?|?施工安全管理流于形式怎么辦?這五個“必要”幫你解決!
導語
6月是第22個全國“安全生產月”,今年主題為 “人人講安全、個個會應急”。作為建筑工程單位,質量安全管理是整個項目建設過程中的核心內容,很多工程企業雖然對質量安全管理較為重視,卻沒有把握住管理要點,項目監管不到位,輕則導致延期、質量問題,影響項目效益,重則造成重大安全事故,不但面臨巨額損失,也影響企業信用評級和項目承接。

引發質量安全風險一般主要有以下幾種情況:

高效工程安全管理的五個“必要”


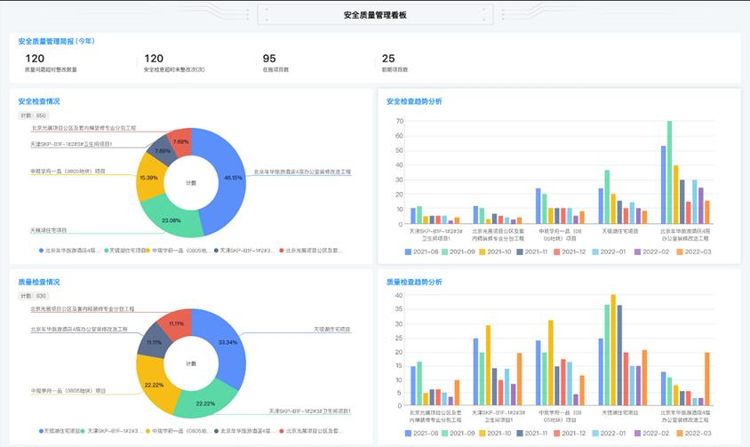
紅圈工程項目管理系統模擬安全管理界面
“
問題一:
我們搞工程的又不具備科技能力,怎么做信息化管理?
“
問題二

紅圈工程項目管理系統
關鍵詞:施工企業管理軟件,工程企業管理系統,施工企業管理系統,工程項目管理軟件排名,工程項目管理系統排名,工程項目管理軟件哪個好,工程項目管理系統哪個好,工程企業數字化,工程OA,工程ERP,施工企業數字化,施工企業信息化,信息化項目管理,數字化項目管理
近來,“數字化轉型”成了一個高頻詞,且熱度不斷在增高。業內許多人士都在談論這個話題,大有誰不談“數字化轉型”誰就是個“落伍者”之狀。為便于在相同語境下討論問題,今天我也湊個熱鬧,以“數字化轉型”為題,談一點粗淺認識,就教于同行。
京公網安備 11010802037035號